Github全站反向代理搭建指南
引言
由于网络原因,国内访问Github经常遇到各种问题。本文将带你从原理到实践,搭建一个属于自己的Github全站反向代理。
为什么不能只用透明代理?
针对Github这样的网站,我们无法仅使用一个简单的透明反向代理指向 github.com 来解决,原因有两点:
1. 外域依赖问题
Github官网有许多外域依赖,比如 raw.githubusercontent.com、avatars.githubusercontent.com 等。如果只代理主域名,这些资源请求会直接访问原站,导致加载失败。
2. 钓鱼风险
注意!直接反代主流网站后,不久你的网站就会被Cloudflare标记为钓鱼站点,因为你原封不动的克隆了人家站点并且 没有显式屏蔽登录页面。
解决方案:透明代理 + HTML覆写
核心思路
我们需要实现两个关键功能:
- 透明代理:将请求转发到Github服务器
- HTML覆写:重写Github返回的HTML,将其中的外域改为我们自己的域
请求流程对比
原始流程:
用户 -> github.com -> raw.githubusercontent.com(被github.com请求)
代理流程:
用户 -> gh.072103.xyz -> raw-githubusercontent-com.072103.xyz(被gh.072103.xyz请求)
对于 gh.072103.xyz 的请求由代理服务转发到 github.com,而针对于 raw-githubusercontent-com.072103.xyz 的请求则转发到 raw.githubusercontent.com。
域名映射配置
你需要配置类似这样的域名映射:
const domain_mappings = {
'github.com': 'gh.',
'avatars.githubusercontent.com': 'avatars-githubusercontent-com.',
'github.githubassets.com': 'github-githubassets-com.',
'collector.github.com': 'collector-github-com.',
'api.github.com': 'api-github-com.',
'raw.githubusercontent.com': 'raw-githubusercontent-com.',
'gist.githubusercontent.com': 'gist-githubusercontent-com.',
'github.io': 'github-io.',
'assets-cdn.github.com': 'assets-cdn-github-com.',
'cdn.jsdelivr.net': 'cdn.jsdelivr-net.',
'securitylab.github.com': 'securitylab-github-com.',
'www.githubstatus.com': 'www-githubstatus-com.',
'npmjs.com': 'npmjs-com.',
'git-lfs.github.com': 'git-lfs-github-com.',
'githubusercontent.com': 'githubusercontent-com.',
'github.global.ssl.fastly.net': 'github-global-ssl-fastly-net.',
'api.npms.io': 'api-npms-io.',
'github.community': 'github-community.'
};
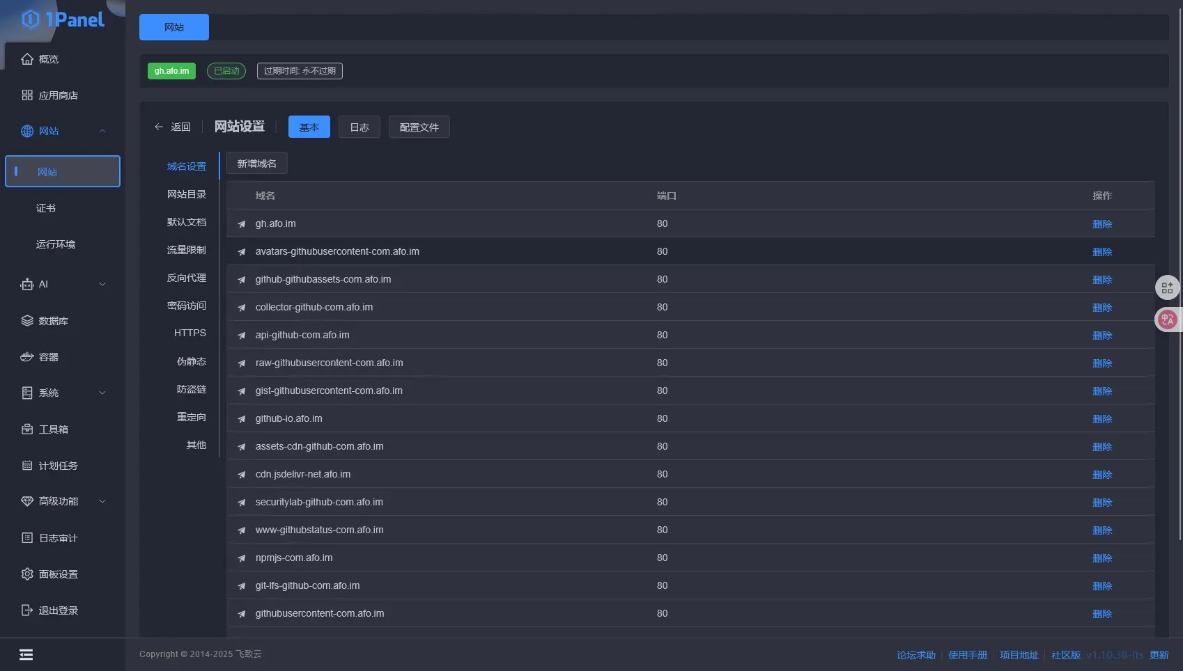
假如你的域名为 abc.com,你需要将以下子域名绑定到你的代理服务:
gh.abc.comavatars-githubusercontent-com.abc.comraw-githubusercontent-com.abc.com- ...等等
防钓鱼措施
我们需要找到原站点的所有登录页逐一屏蔽,对于Github.com,我们需要屏蔽:
/ /login /signup copilot
你可以将其直接导向404,或者重定向到另外的网站,只要不让你的用户能在你的反代网站上登录就可以。
部署方案
下面介绍四种部署方案,按照部署难度从简单到复杂排序:
方案一:Vercel Function(最简单)
嫌弃CF Worker不够快?那就试试Vercel Function!
优点
- 部署最简单,一键完成
- 速度快
- 与GitHub集成良好
部署步骤
-
部署到Vercel

- 绑定你自己的域名

- 根据你的域名修改域名映射配置,绑定所有子域名即可使用
方案二:Cloudflare Worker(推荐)
教程视频:https://www.bilibili.com/video/BV1jGd6YpE8z
优点
- 免费
- 无需服务器
- 全球CDN加速
- 部署简单
部署步骤
-
创建新Worker,选择Hello World模板
-
前往 GitHub - afoim/GithubSiteProxyForCloudflareWorker 复制
worker.js代码粘贴到你的Worker -
根据你的域名修改域名映射配置
-
将所有需要的子域名绑定到你的Worker
-
访问
gh.你的域名即可使用
完整代码
参见Github仓库:https://github.com/afoim/GithubSiteProxyForCloudflareWorker
方案三:EdgeOne Pages
适合国内用户,访问速度更快
优点
- 国内访问速度优秀
- 免费额度充足
- 部署相对简单
部署步骤
1. 下载源码
下载 https://r2.072103.xyz/github-eopf.zip 并解压
目录结构:

2. 修改域名配置
打开任意一个JS文件,更改域名映射配置。注意:每个JS文件的内容都需要修改!
3. 上传到EdgeOne Pages

4. 绑定域名
按照前缀绑定所有需要的子域名:

为什么目录结构这么特殊?
index.html:空的HTML文件,因为不放就404index.js:负责/路由[[default.js]]:负责/*路由
方案四:VPS + Go(最灵活)
适合有VPS且希望完全掌控的用户,部署相对复杂
优点
- 完全自主可控
- 不依赖第三方平台
- 可以自定义更多功能
部署步骤
1. 安装Golang运行时
apt install golang2. 创建项目目录
创建一个文件夹,放置 main.go:
package main
import (
"fmt"
"io"
"log"
"net/http"
"net/url"
"regexp"
"strings"
"time"
)
// 域名映射配置
var domainMappings = map[string]string{
"github.com": "gh.",
"avatars.githubusercontent.com": "avatars-githubusercontent-com.",
"github.githubassets.com": "github-githubassets-com.",
"collector.github.com": "collector-github-com.",
"api.github.com": "api-github-com.",
"raw.githubusercontent.com": "raw-githubusercontent-com.",
"gist.githubusercontent.com": "gist-githubusercontent-com.",
"github.io": "github-io.",
"assets-cdn.github.com": "assets-cdn-github-com.",
"cdn.jsdelivr.net": "cdn.jsdelivr-net.",
"securitylab.github.com": "securitylab-github-com.",
"www.githubstatus.com": "www-githubstatus-com.",
"npmjs.com": "npmjs-com.",
"git-lfs.github.com": "git-lfs-github-com.",
"githubusercontent.com": "githubusercontent-com.",
"github.global.ssl.fastly.net": "github-global-ssl-fastly-net.",
"api.npms.io": "api-npms-io.",
"github.community": "github-community.",
}
// 需要重定向的路径
var redirectPaths = []string{"/", "/login", "/signup", "/copilot"}
// 检查路径是否需要重定向
func shouldRedirect(path string) bool {
for _, p := range redirectPaths {
if path == p {
return true
}
}
return false
}
// 获取代理前缀
func getProxyPrefix(host string) string {
if strings.HasPrefix(host, "gh.") {
return "gh."
}
for _, prefix := range domainMappings {
if strings.HasPrefix(host, prefix) {
return prefix
}
}
return ""
}
// 根据前缀获取目标域名
func getTargetHost(prefix string) string {
for original, p := range domainMappings {
if p == prefix {
return original
}
}
return ""
}
// 处理响应内容,替换域名引用
func modifyResponse(body []byte, contentType, hostPrefix, currentHostname string) []byte {
if !strings.Contains(contentType, "text/") &&
!strings.Contains(contentType, "application/json") &&
!strings.Contains(contentType, "application/javascript") &&
!strings.Contains(contentType, "application/xml") {
return body
}
text := string(body)
domainSuffix := currentHostname[len(hostPrefix):]
for originalDomain, proxyPrefix := range domainMappings {
fullProxyDomain := proxyPrefix + domainSuffix
text = strings.ReplaceAll(text, "https://"+originalDomain, "https://"+fullProxyDomain)
text = strings.ReplaceAll(text, "http://"+originalDomain, "https://"+fullProxyDomain)
text = strings.ReplaceAll(text, "//"+originalDomain, "//"+fullProxyDomain)
text = strings.ReplaceAll(text, `"`+originalDomain+`"`, `"`+fullProxyDomain+`"`)
text = strings.ReplaceAll(text, `'`+originalDomain+`'`, `'`+fullProxyDomain+`'`)
}
if hostPrefix == "gh." {
text = strings.ReplaceAll(text, `"/`, `"https://`+currentHostname+`/`)
text = strings.ReplaceAll(text, `'/`, `'https://`+currentHostname+`/`)
}
return []byte(text)
}
// 处理请求
func handleRequest(w http.ResponseWriter, r *http.Request) {
currentHost := r.Host
if shouldRedirect(r.URL.Path) {
http.Redirect(w, r, "https://www.gov.cn", http.StatusFound)
return
}
hostPrefix := getProxyPrefix(currentHost)
if hostPrefix == "" {
http.Error(w, "Domain not configured for proxy", http.StatusNotFound)
return
}
targetHost := getTargetHost(hostPrefix)
if targetHost == "" {
http.Error(w, "Domain not configured for proxy", http.StatusNotFound)
return
}
pathname := r.URL.Path
re1 := regexp.MustCompile(`(/[^/]+/[^/]+/(?:latest-commit|tree-commit-info)/[^/]+)/https%3A//[^/]+.*`)
pathname = re1.ReplaceAllString(pathname, "$1")
re2 := regexp.MustCompile(`(/[^/]+/[^/]+/(?:latest-commit|tree-commit-info)/[^/]+)/https://[^/]+.*`)
pathname = re2.ReplaceAllString(pathname, "$1")
re3 := regexp.MustCompile(`(/[^/]+/[^/]+/(?:latest-commit|tree-commit-info)/[^/]+)/https:/[^/]+.*`)
pathname = re3.ReplaceAllString(pathname, "$1")
targetURL := &url.URL{
Scheme: "https",
Host: targetHost,
Path: pathname,
RawQuery: r.URL.RawQuery,
}
req, err := http.NewRequest(r.Method, targetURL.String(), r.Body)
if err != nil {
http.Error(w, fmt.Sprintf("Failed to create request: %v", err), http.StatusInternalServerError)
return
}
for key, values := range r.Header {
for _, value := range values {
req.Header.Add(key, value)
}
}
req.Header.Set("Host", targetHost)
req.Header.Set("Referer", targetURL.String())
req.Header.Set("Accept-Encoding", "identity")
client := &http.Client{
Timeout: 30 * time.Second,
}
resp, err := client.Do(req)
if err != nil {
http.Error(w, fmt.Sprintf("Proxy Error: %v", err), http.StatusBadGateway)
return
}
defer resp.Body.Close()
body, err := io.ReadAll(resp.Body)
if err != nil {
http.Error(w, fmt.Sprintf("Failed to read response: %v", err), http.StatusInternalServerError)
return
}
contentType := resp.Header.Get("Content-Type")
modifiedBody := modifyResponse(body, contentType, hostPrefix, currentHost)
for key, values := range resp.Header {
if key == "Content-Encoding" || key == "Content-Length" {
continue
}
for _, value := range values {
w.Header().Add(key, value)
}
}
w.Header().Set("Access-Control-Allow-Origin", "*")
w.Header().Set("Access-Control-Allow-Credentials", "true")
w.Header().Set("Cache-Control", "public, max-age=14400")
w.Header().Del("Content-Security-Policy")
w.Header().Del("Content-Security-Policy-Report-Only")
w.Header().Del("Clear-Site-Data")
w.Header().Set("Content-Length", fmt.Sprintf("%d", len(modifiedBody)))
w.WriteHeader(resp.StatusCode)
w.Write(modifiedBody)
}
func main() {
http.HandleFunc("/", handleRequest)
port := ":8080"
log.Printf("GitHub代理服务器启动在端口 %s", port)
log.Printf("请确保你的域名已正确配置并指向此服务器")
if err := http.ListenAndServe(port, nil); err != nil {
log.Fatal("服务器启动失败:", err)
}
}3. 创建 go.mod
module github-proxy
go 1.194. 运行服务
go run .
输出以下日志即成功:
root@localhost:~/go_proxy# go run .
2025/06/20 23:13:17 GitHub代理服务器启动在端口 :8080
2025/06/20 23:13:17 请确保你的域名已正确配置并指向此服务器5. 配置Nginx反向代理
使用Nginx或OpenResty反向代理 localhost:8080,配置域名格式为 gh.你的域名:

6. 签发SSL证书
签发泛域名证书并部署:

7. 完成
现在你可以通过自己的域名+VPS代理访问Github,国内直连,无需梯子:

方案对比
| 方案 | 成本 | 国内速度 | 部署难度 | 可定制性 |
|---|---|---|---|---|
| Vercel Function | 免费 | 一般 | 最简单 | 中等 |
| Cloudflare Worker | 免费 | 一般 | 简单 | 中等 |
| EdgeOne Pages | 免费 | 优秀 | 简单 | 中等 |
| VPS + Go | VPS费用 | 取决于VPS位置 | 复杂 | 高 |
高级配置
如果你想修改三级域名,比如将 gh.abc.com 改为 github.abc.com,直接更改域名映射配置对应键的值即可。
你可以添加和删除要重定向的路径,默认重定向到一个神秘网站,根据注释自行更改。
本项目也是一个通用的全站反代模板,可以反代其他网站(注意需要大改代码)。